股票价格实时监控系统:一款功能强大的Web投资分析工具
🎯 项目概述
股票价格实时监控系统是一个功能全面的Web应用程序,专为投资者和股票爱好者设计。该系统集成了实时数据获取、多维度分析、可视化图表和智能预警功能,为用户提供一站式的股票监控与决策支持。

✨ 核心特性
📊 实时数据监控
- 通过腾讯财经API获取实时股票数据
- 自动30秒刷新机制,确保信息时效性
- 手动刷新与自动刷新双重模式
- 支持单个股票独立刷新
🎨 精美可视化界面
- 响应式设计,适配各种屏幕尺寸
- Tailwind CSS框架构建的现代化UI
- 流畅的动画效果和交互反馈
- 卡片式布局,信息层级清晰
📈 多维数据分析
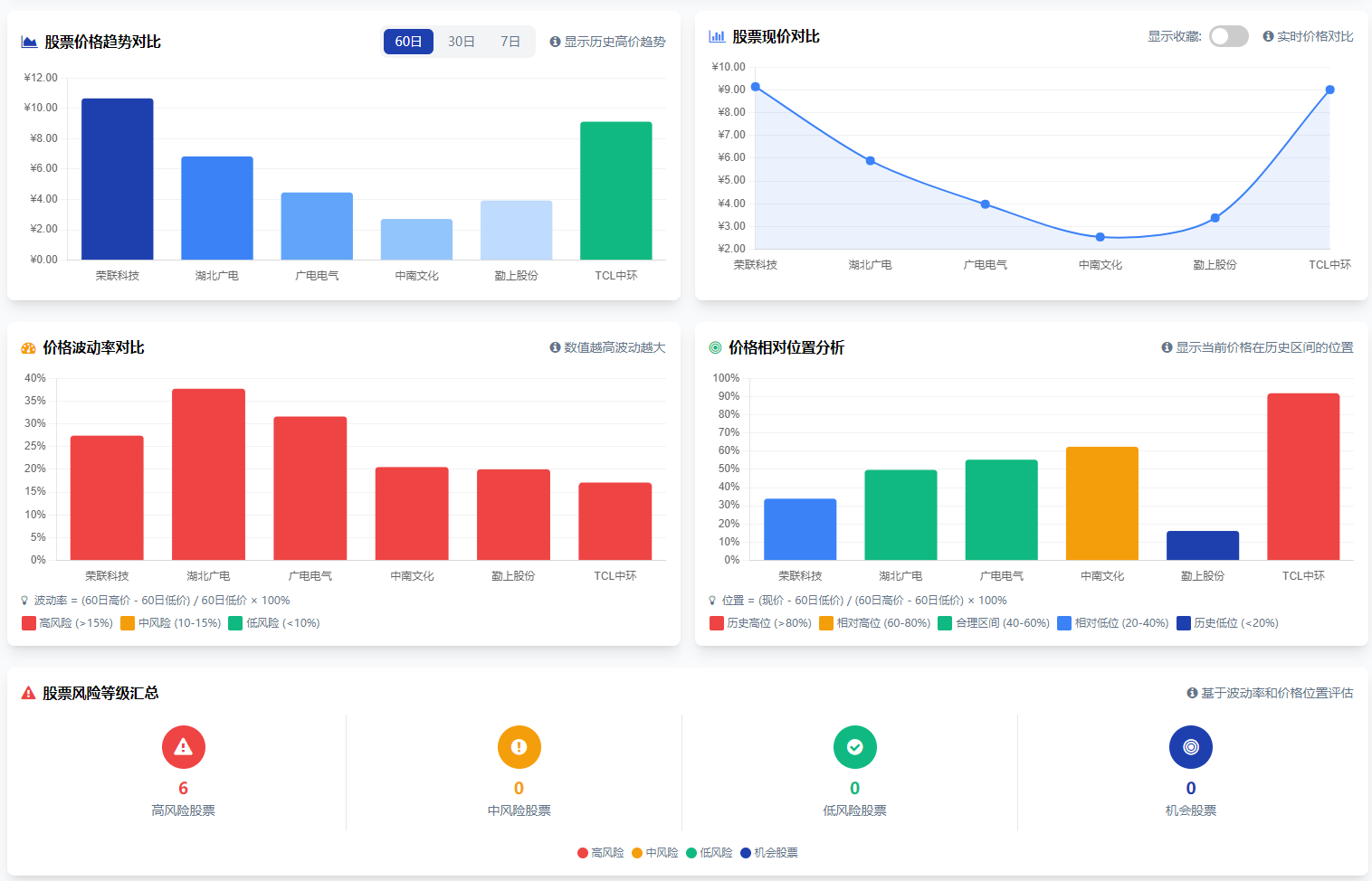
- 60日/30日/7日历史高低价对比
- 价格趋势图表:支持多周期切换
- 波动率分析:评估股票价格波动风险
- 价格相对位置:识别历史高低位
- 持仓盈亏计算:跟踪投资收益
⭐ 个人化管理功能
- 收藏系统:标记重点关注的股票
- 预警设置:自定义价格阈值提醒
- 持仓管理:记录买入成本和数量
- 补仓操作:模拟投资操作和成本计算
🏗️ 技术架构
前端技术栈
- HTML5/CSS3:语义化标签和现代化样式
- JavaScript (ES6+):实现复杂交互逻辑
- Tailwind CSS:实用优先的CSS框架
- Chart.js:专业的图表绘制库
- Font Awesome:图标字体库
关键实现亮点
1. 实时数据获取
// 使用腾讯财经API获取股票数据
const apiUrl = `https://qt.gtimg.cn/q=s_${marketPrefix}${stockCode}`;
2. 智能排序功能
支持按现价、历史高低价等多维度排序,自动维护排序状态。
3. 本地数据持久化
利用localStorage存储用户偏好:
- 收藏股票列表
- 预警设置
- 持仓数据
- 预警历史记录
4. 模块化图表系统
- 趋势对比图(柱状图)
- 现价对比图(折线图)
- 持仓分析图(组合柱状图)
- 波动率分析图
- 价格位置分析图
🚀 核心功能详解
1. 股票数据监控
系统展示每只股票的以下关键数据:
- 60日/30日/7日历史高价
- 60日/30日/7日历史低价
- 当前实时价格
- 所属赛道分类
- 价格变动百分比
2. 预警通知系统
- 支持高价和低价双向预警
- 可视化通知弹窗
- 声音提醒功能
- 重复预警过滤(5分钟内不重复)
- 手动关闭通知选项
3. 持仓盈亏管理
- 持仓数量:记录股票持有量
- 成本价格:精确到小数点后4位
- 实时盈亏计算:基于当前价格
- 盈亏率分析:百分比展示收益状况
- 补仓模拟:计算平均成本和新持仓
4. 风险等级评估
系统自动计算每只股票的:
- 波动率 = (60日高价 - 60日低价) / 60日低价 × 100%
- 价格位置 = (现价 - 60日低价) / (60日高价 - 60日低价) × 100%
基于上述指标,将股票分为四类:
- 🔴 高风险:波动率 >15% 或 价格位置 >80%
- 🟡 中风险:波动率 10-15% 或 价格位置 60-80%
- 🟢 低风险:波动率 <10% 且 价格位置 40-60%
- 🔵 机会股票:价格位置 <40%
🎯 用户体验优化
交互细节
- 闪烁动画:价格变动时视觉提示
- 平滑过渡:图表加载和切换动画
- 悬停效果:卡片和表格行悬停反馈
- 排序指示:清晰的排序状态显示
响应式设计
- 桌面端:多列布局,完整功能展示
- 移动端:自适应调整,保持可用性
- 中间尺寸:智能布局调整
性能优化
- 内容可见性:提高渲染性能
- 自动滚动条管理:动态显示/隐藏滚动条
- 请求合并:批量获取股票数据
- 本地缓存:减少不必要的重复计算
📱 界面布局结构
顶部导航栏
- 系统标题和logo
- 最后更新时间显示
- 手动刷新按钮
概览卡片区域
- 监控股票数量统计
- 平均60日高价/低价展示
- 数字动画效果
主数据表格
- 13列关键数据展示
- 排序和筛选功能
- 分色显示涨跌情况
- 快速操作按钮(查看、刷新、预警)
图表分析区域
- 趋势对比图表:多周期历史价格对比
- 现价对比图表:实时价格对比
- 高级分析图表:
- 波动率对比
- 价格相对位置
- 持仓盈亏图表:个人投资组合分析
侧边抽屉
- 股票详细信息展示
- 独立数据刷新
- 模态对话框设计
🔧 自定义配置
股票配置
通过stock-config.json文件配置:
- 股票名称和代码
- 所属赛道分类
- 默认监控列表
用户偏好
- 自动刷新开关(默认30秒)
- 收藏股票列表
- 预警阈值设置
- 持仓数据
🛠️ 开发特色
代码组织
- 模块化JavaScript代码
- 清晰的函数命名和注释
- 错误处理和异常捕获
- 用户体验优先的设计理念
扩展性设计
- 易于添加新的数据源
- 图表类型可扩展
- 功能模块解耦
- 配置驱动的设计模式
📈 适用场景
- 日常监控:实时跟踪股票价格变化
- 投资分析:多维度评估股票表现
- 风险管理:识别高风险投资标的
- 持仓管理:跟踪个人投资组合
- 学习研究:理解市场趋势和价格行为
🎨 设计理念
本系统遵循以下设计原则:
实用性优先
- 重点展示关键投资指标
- 减少不必要的复杂性
- 快速获取决策所需信息
可视化表达
- 图表辅助理解数据
- 颜色编码区分状态
- 动画增强信息传达
用户中心
- 个性化配置保存
- 操作反馈明确
- 错误提示友好
🔮 未来扩展方向
- 数据源扩展:支持更多财经API
- 技术指标:添加MACD、RSI等技术分析
- 多市场支持:港股、美股等市场
- 移动应用:开发配套移动端应用
- 社交功能:投资观点分享和交流
- 自动化策略:简单的量化交易策略
💡 使用建议
- 新手用户:从概览卡片开始,了解整体情况
- 日常监控:设置预警,关注收藏股票
- 深度分析:利用图表进行趋势和风险分析
- 投资管理:定期更新持仓数据,跟踪收益
🏁 总结
股票价格实时监控系统是一个功能全面、界面友好、扩展性强的Web投资工具。它巧妙地将实时数据获取、多维分析、可视化展示和个性化管理结合起来,为不同经验水平的投资者提供了有价值的决策支持。无论是日常监控还是深度分析,都能在这个系统中找到合适的工具和视角。
技术栈:HTML5, CSS3, JavaScript, Tailwind CSS, Chart.js
作者:Finley
许可:仅供学习和研究使用,数据仅供参考
注:本系统为个人项目,股票数据仅供参考,不构成投资建议。投资有风险,入市需谨慎。
评论区